Last updated: 13 ต.ค. 2568 | 3160 จำนวนผู้เข้าชม |
รู้จัก Wazuh ระบบ SIEM & XDR แบบ Open Source ที่ช่วยเฝ้าระวังและป้องกันภัยคุกคามทางไซเบอร์อย่างมีประสิทธิภาพติดตั้งโดยทีมผู้เชี่ยวชาญจาก Serv Computer
Wazuh คืออะไร? ระบบเฝ้าระวังความปลอดภัยทางไซเบอร์ ที่องค์กรยุคใหม่เริ่มหันมาใช้
ในยุคที่ข้อมูลสำคัญเก็บอยู่ในระบบคอมพิวเตอร์มากขึ้น — ตั้งแต่บัญชีลูกค้า เอกสารบริษัท ไปจนถึงข้อมูลพนักงาน
การถูกแฮ็กหรือไวรัสเข้ามาเพียงครั้งเดียว อาจสร้างความเสียหายใหญ่หลวง
ดังนั้น “ระบบเฝ้าระวังความปลอดภัยทางไซเบอร์” จึงเป็นสิ่งที่ทุกองค์กรควรมี หนึ่งในระบบยอดนิยมคือ Wazuh (วาซุห์) — ระบบรักษาความปลอดภัยแบบ SIEM และ XDR ที่ Serv Computer พร้อมให้บริการติดตั้งและดูแลแบบครบวงจร
SIEM และ XDR คืออะไร
SIEM (Security Information and Event Management) คือระบบที่รวบรวมและวิเคราะห์ข้อมูลจากอุปกรณ์ทั้งหมดในองค์กร เช่น Server, Firewall, Switch, และเครื่องคอมพิวเตอร์พนักงาน เพื่อหาความผิดปกติ เช่น
SIEM จึงเปรียบเสมือน “สมองกลางของระบบความปลอดภัย IT” ที่คอยตรวจสอบและแจ้งเตือนทันทีเมื่อพบเหตุการณ์ที่อาจเป็นภัยคุกคาม
XDR (Extended Detection and Response) คือระบบที่ต่อยอดจาก SIEM โดยเพิ่มความสามารถในการ “ตอบสนองอัตโนมัติ” ต่อเหตุการณ์ที่ตรวจพบ เช่น
พูดง่าย ๆ XDR คือ SIEM ที่มีความอัจฉริยะและตอบสนองได้รวดเร็วกว่า เหมาะกับองค์กรที่ต้องการระบบป้องกันภัยไซเบอร์แบบเรียลไทม์
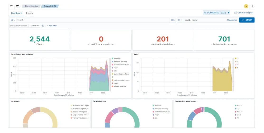
Wazuh คืออะไร Wazuh คือแพลตฟอร์มแบบ Open Source (ฟรี) ที่รวมความสามารถของทั้ง SIEM และ XDR ไว้ในระบบเดียว สามารถตรวจจับ วิเคราะห์ และตอบสนองภัยคุกคามได้แบบอัตโนมัติ
หากเปรียบเทียบให้เห็นภาพง่าย ๆ — Wazuh คือกล้องวงจรปิดของโลกไซเบอร์ ที่เฝ้าระวังทุกเหตุการณ์ในระบบ IT ขององค์กรตลอด 24 ชั่วโมง
สิ่งที่ Wazuh ทำได้
ข้อดีของ Wazuh
ข้อจำกัดของ Wazuh

ทำไมควรเลือก Serv Computer Serv Computer เป็นผู้เชี่ยวชาญด้าน IT Infrastructure และ Cybersecurity
ให้บริการครบวงจรตั้งแต่
ติดต่อ Serv Computer
บริษัท เซิร์ฟ คอมพิวเตอร์ จำกัด (Serv Computer)
ผู้ให้บริการติดตั้งระบบ Wazuh, SIEM, XDR และโซลูชันด้านความปลอดภัยทางไซเบอร์ครบวงจร
เว็บไซต์: www.servcomp.co.th
อีเมล: surapoom_s@servcomp.co.th
โทรศัพท์: 089-2040039
ที่ตั้ง: ศรีราชา จังหวัดชลบุรี
27 ต.ค. 2568
10 พ.ย. 2568
26 ต.ค. 2568